
작성자 : 찌라시공장
작성일 : 2025년 12월 2일
최종 수정일 : 2025년 12월 2일
찌라시 공장 광고 시스템 – 구글 찌라시, 네이버 상위노출 광고
안녕하세요. 귀하의 비즈니스를 빠르게 노출시키기 위해 설계된 찌라시 공장의 광고 시스템을 소개합니다. 찌라시 공장은 웹문서 자동발행, 링크 확산, 컨텐츠 제출 자동화 등을 통하여 고객이 원하는 키워드를 검색엔진 상단에 최대한 빠른 시간안에 뛰우는 것을 목표로 합니다..
구글 ( 합법, 불법 키워드 모두 가능), 네이버 (합법 키워드만 가능)
찌라시 광고와 웹문서 자동발행 개요
찌라시 광고란 무엇인가?
찌라시 광고는 쉽게 말해 자신이 원하는 키워드 주제로 웹문서를 만들어 불특정 사이트에 대량 발행하여 검색엔진에 신속히 노출시키는 방식입니다.
자동화된 프로그램으로 확산 속도가 빠르며, 단기간에( 1개월- 3개월) 검색엔진에서 귀사의 브랜드를 만나 보실수 있습니다. ( 키워드의 쉽고, 어려움에 따라 약간의 시간차가 발생합니다. )

“야동”키워드는 28점의 KD값을 가지고 있으며 비교적 어렵지 않음을 표시하고 있습니다. 여기서 KD값이란 키워드가 구글상단에 오를 때 쉽게 오를수 있는지 없는지를 숫자로 표현합니다.

“스포츠 중계”눈 KD 74점으로 조금 어려운 키워드로 분류가 됩니다.
위 화면에서 보듯이 쉬운 키워드는 1달정도 어려운 키워드는 2달정도 후에 검색상단에 오를수 있다는것을 알려드립니다. .
찌라시 공장 광고 시스템의 필요성
찌라시 공장은 자동화된 컨텐츠 발행 시스템을 구축해 문서 생성·제출·배포·인덱싱까지 일괄 처리합니다.
이는 기업·자영업·기관이 운영 인력을 최소화하면서도 효율적으로 노출 영역을 확장할 수 있게 합니다.
구글·네이버 검색 최적화에서 찌라시 광고의 역할
검색엔진은 방대한 문서 간의 연결성과 텍스트 패턴을 기반으로 랭킹을 산정합니다.
자동발행 시스템은 문서량·링크량·메타데이터를 체계적으로 제어하여 상위노출에 기여합니다.
또한 최근들어 각종 AI들도 찌라시를 크롤링하여 얻은 정보를 활용하여 검색결과에 노출을 시키고 있어 앞으로 더욱더 각광을 받을 수 있습니다.
아래 사진을 보시면 어떻게 찌라시 광고가 AI검색에 영향을 미치는지 알게 되실겁니다.

그림에서 보듯이 AI가 “ 쪽티비, 벳모아티비” 찌라시 광고를 크롤링한후 ai 검색 결과에도 포함 시킨 예를 보실 수 가 있으십니다. 수많은 찌라시중 영진직업전문학교와 블루오션 골프클럽에 올린 찌라시가 구글상단 에 위치한 것을 보실수가 있습니다.
참고로 벳모아티비는 저희 찌라시공장 고객이십니다.
찌라시 공장의 차별화된 SEO 전략
화이트 키워드 vs 블랙 키워드 대응 방식
화이트 키워드는 네이버나 구글에서 성인인증을 하지 않아도 되는 키워드를 의미하며, 블랙 키워드는 법이 허용하지 않은 민감하고 제한적인 검색어를 의미합니다.
찌라시 공장은 블랙, 화이트 둘다 작업을 하고 있습니다.
구글찌라시 백링크 최적화 시스템
“저희는 백링크 품질을 자동 분석하고 도메인 점수(DA/DR)가 높은 사이트 중심으로 배포를 수행합니다.” 라고 수많은 광고 회사에서 말들은 하지만 저희는 그렇지 않습니다. 좋은 사이트만 고르지 않고 2만개 이상의 광고가 가능한 사이트를 모아 대량으로 컨텐츠를 발행합니다. 대신 질 좋은 컨텐츠를 분배하여 광고를 합니다.
이유는 이제 구글 알고리즘이 자동으로 나쁜 백링크는 거절하고 있고, 좋은 백링크는 가져가기 때문입니다. 게다가 구글 상단에 오르는 사이트들을 보시면 절대 (DA/DR) 가 좋다고 오르는게 아니라는걸 구글상단에 떠있는 사이트들을 검색해 보시면 아십니다.
또한 많은 광고회사들이 da점수를 조작한 pbn 사이트들에 백링크를 뿌리면서 고객들에게 보기 좋게 설명하는 경우가 많습니다. 찌라시 공장은 이렇게 하지 않습니다. 우선 어떻게든 고객의 브랜드가 노출이 되는것에 포커스를 맞추고 있습니다.
찌라시 공장에서 사용하는 SEO 도구들
샘러쉬(semrush),웹사이트체커(websiteseochecker),웹아취브(web.archive),마토모(matomo),망굴스(mangools),키워드 분석기, HTML 자동 템플릿 엔진, RSS 제출기, 메타 데이터 스캐너, 링크 수집 엔진 등등 다양한 전문 도구를 사용하여 찌라시 발행 품질을 관리합니다.
찌라시 공장에서 가장 많이 쓰는 대표 seo 도구
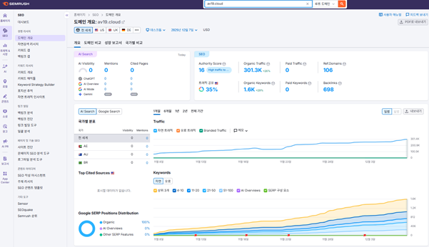
샘러쉬

도메인점수, 백링크, 키워드, 유입량등 다양한 정보를 얻는데 사용이 됩니다.
참고로 av19.cloud 는 저희 고객이십니다. 각종 야동 키워드를 상단에 노출 하여 좋은 결과를 내고 있습니다. ( 2025년 12월08일 기준 )
링크 배포 및 확산 전략
20,000개 이상의 찌라시 반자동 배포
자동화된 스케줄링 엔진을 사용해 백링크를 단계적으로 확산합니다.
대량 배포 시에도 검색엔진의 비정상 패턴 감지에 저촉되지 않도록 속도를 조절합니다.
대량 발행으로 검색 노출 극대화
문서 확산량이 많을수록 검색엔진에서 브랜드 노출 지점이 증가합니다.
특히 신생 사이트는 이 전략을 통해 초기 가시성 확보에 큰 이점이 있습니다.
고객 성공 사례 및 증거자료
av19.cloud (야동정보 사이트)– 2달만에 구글 상위노출
야동사이트가 아님에도 불구하고 각종 야동관련 검색어 상위노출에 성공했습니다.

12월8일기준 30만명의 자연검색어 유입양을 유지하고 있습니다.

12월8일기준 각종 키워드에서 1등혹은 2등을 유지 하고 있습니다.
야동티비 (야동 사이트)– 3개월동안 일 방문자 7배증가
대량 문서 노출과 랜딩페이지 구축 , 백링크 확보로 유입이 폭발적으로 증가했습니다.
하루방문 3-4만명에서 30만명으로 성장하였습니다.

2025년 9월 47000명 하루유입자.

2025년 12월 8일 30만명 하루 유입자
빠른주소( 링크모음 사이트 ) – 90일 만에 구글상단 노출 달성
링크모음 사이트이지만 야동 관련 키워드를 이용하여 자신의 브랜드를 빠르게 구글에 노출 시킨사례입니다. 원래는 링크모음 주소모음 같은 키워드로 찌라시를 배포해야하지만 계획끝에 좀더 빠르고 효과적인 방법을 찾아서 나름 성공한 케이스 입니다.
2025년 현재 “야동” 키워드를 구글검색하시면 “빠른주소”에 찌라시를 검색하실 수 있습니다.


화면에서 보시는것처럼 “야동” 키워드로 구글검색 페이지 첫번째 화면 2등, 6등에 위치하는 것을 보실수가 있습니다.

또다른 키워드 “야동사이트” 키워드에는 화살표에서 보시는것처럼 7등에 찌라시와함께 찌라시가 아닌 고객님의 사이트가 직접 1면에 떠있는 것을 확인하실수가 있습니다.
SEO 블로그 & 최신 트렌드
구글찌라시와 블로그 마케팅의 차이
블로그는 지속적 관리가 필요하지만,
찌라시 자동발행은 발행량·속도·커버리지에서 압도적입니다.
구글 상위노출이 가져오는 실제 효과
상위노출은 클릭률(CTR)·브랜드 인지도·전환율 증가로 이어집니다.
실제 1위 노출 시 클릭률은 약 30%에 달합니다.
2025 구글 SEO 최신 알고리즘 트렌드
구글은 E-E-A-T·사용자 경험·콘텐츠 신뢰도를 핵심으로 평가합니다.
찌라시 문서라도 구조적·원고 품질이 높으면 긍정적 지표를 형성할 수 있습니다.
저희는 반자동 시스템으로 문서는 작성합니다. ai를 활용하고 마무리는 사람이 하는 방식입니다.결과물을 보시면 비교가 가능하실껍니다.
찌라시공장 컨텐츠와 타 광고사이트 컨텐츠 비교
찌라시 공장 컨텐츠와 다른 찌라시 광고 업체 컨텐츠 구성입니다.

위 사진은 타사 광고 컨텐츠로서 전통적인 찌라시 방식입니다. seo나 구글 알고리즘을 전혀 고려하지 않는 방식입니다. 이런 글은 구글알고리즘을 무시하는 행태로 구글이 좋아할 수 없는 컨텐츠 입니다.




위 4장의 사진은 찌라시공장의 컨텐츠 내용입니다.
구글이 원하는 컨텐츠를 ai와 함께 작성후 고객이 원하는 링크와 그리고 구글에게 어필할 적절한 사진과 그래프 를 곁들이고 마지막에는 작성자, 글쓴날짜 까지 적어 구글의 선택을 받을 수밖에 없는 컨테츠를 만들고 있습니다.
사용자 후기 및 리뷰
긍정적 리뷰 – 빠른 상위노출 성과
빠른주소 – “4주 만에 트래픽이 200% 증가했습니다.”
av19 – “이전 업체보다 훨씬 안정적이며 신뢰감이 돋보이는 업체입니다.”
야동티비 – “이렇게 빨리 유저들이 많이 들어올줄 몰랐습니다. “
꽁타 – “지금 이제 시작했지만 먼가 느낌이 좋습니다. 시작부터 원하던 키워드가 많이 잡히네요.”
FAQ (자주 묻는 질문)
구글찌라시 프로그램은 무엇인가요?
자동 발행한 컨테츠로 최대한 많은 사이트에 광고를 하는 시스템입니다.
찌라시공장에서 백링크 구축도 하나요?
네, 화이트, 블랙 백링크 둘다 구축을 하고 있습니다. – 백링크 알아보기 –
구글과 네이버 둘 다 지원되나요?
네. 네이버는 화이트, 구글은 화이트, 블랙 둘다 지원합니다.
얼마나 빨리 상위노출이 가능한가요?
키워드 난이도에 따라 빠르면1달 – 최고 늦어도 2달안에 결과가 나옵니다.
블랙 키워드도 발행 가능한가요?
네이버는 안되고, 구글은 가능합니다.
나의 사이트를 안전하게 운영하려면 어떻게 해야 하나요?
블랙키워드로 찌라시를 진행할경우 백링크를 받는 즉 홍보를 받는 사이트가 경고를 받을수도 있습니다. 이런 경우 어떻게 대처 해야하는지 찌라시 공장 에서 알려드립니다. 다년간 seo 노하우를 가진 전문가들이 함께합니다.
법적·실용적 가이드
저작권 및 키워드 관련 유의사항
찌라시공장의 이미지·문구 사용 시 반드시 저작권을 확인해야 합니다.
중복 콘텐츠에 대한 주의도 필요합니다.
개인정보 보호와 보안 가이드
문서 발행 시 개인정보 입력을 금지하고 서버 보안 정책을 준수해야 합니다.
네이버·구글 제재를 피하는 운영법
중복 발행량 관리, 지나친 상업 키워드 반복 금지,
콘텐츠 구조 다양화가 핵심입니다.
안전한 계약 및 비용 결제 원칙
투명한 계약서, 서비스 범위 명시, 환불 규정을 포함해
사업자와 사용자 모두의 보호를 강화합니다.
결론 및 CTA
찌라시 공장 자동발행을 선택해야 하는 이유
자동화·속도·확산·신뢰성을 종합한 찌라시공장은
기업과 개인 모두에게 원하는 결과를 제공할 수 있도록 최선을 다합니다.
향후 업데이트 예정 기능
AI 기반 키워드 분석, 실시간 대시보드,
자동 링크 품질 스캔 기능이 추가될 예정입니다.
지금 바로 무료 상담 신청하기
간단한 문의만 남기면 전체 발행 프로세스를 체험할 수 있습니다.
빠른 상담이 필요하시면 즉시 연락주시기 바랍니다.
